当前位置:首页> 主营产品 > 水泵控制系统
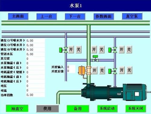
水泵自动控制系统八号
产品描述:
鸿门科技主要生产销售:水泵自动控制系统,车站检票系统,考勤系统,万博官网手机 ,车位引导系统,巡更系统、智能监控安防设备等...
咨询热线:
400-028-7791
上一篇:
水泵自动控制系统七号
下一篇:已经没有了
主营产品
兰溪市伸缩门
兰溪市平移门
兰溪市道闸机
兰溪市三辊闸
兰溪市翼闸
兰溪市速通门
兰溪市转闸、摆闸
兰溪市门禁系统
兰溪市manbext登陆
兰溪市访客系统
兰溪市停车系统
兰溪市万博manbetx登录手机版
兰溪市升降路桩
兰溪市闯岗扎胎器
兰溪市开门机
兰溪市平开门
兰溪市工程洗轮机
兰溪市喷塑围栏
兰溪市感应门
兰溪市岗亭、旗杆
兰溪市水马、路锥
兰溪市人防门
兰溪市声屏障
兰溪市景区票务系统
兰溪市背景音乐系统
兰溪市楼宇对讲系统
兰溪市防范报警系统
兰溪市巡更系统
兰溪市车位引导系统
兰溪市万博官网手机
兰溪市考勤系统
兰溪市收费管理系统
兰溪市车站检票系统
兰溪市人员定位系统
兰溪市防盗报警系统
兰溪市水泵控制系统
兰溪市扬尘万博manbetx登录手机版
兰溪市会议室系统
兰溪市工地劳务实名制系统
联系我们
服务热线:
400-028-7791
400-028-7791
联系人:邵经理
手机:400-028-7791
邮箱:645984410@qq.com
公司地址:成都市金牛区西华街府河星城8-12层






